Give Your Customers a Premium Experience

We bring your customers’ energy usage, support requests, and visitor information into one user-friendly interface. This allows them to manage their own activities—from access requests to power monitoring—within a secure, audit-ready environment. The Powerapp Customer Portal is built to make life easier for your customers and your team.

Easy to Use

Make life easier for your customers by letting them manage their own access, visitors, and service requests. By automating these daily tasks, you take the pressure off your team and reduce your operational costs.

Full Visibility

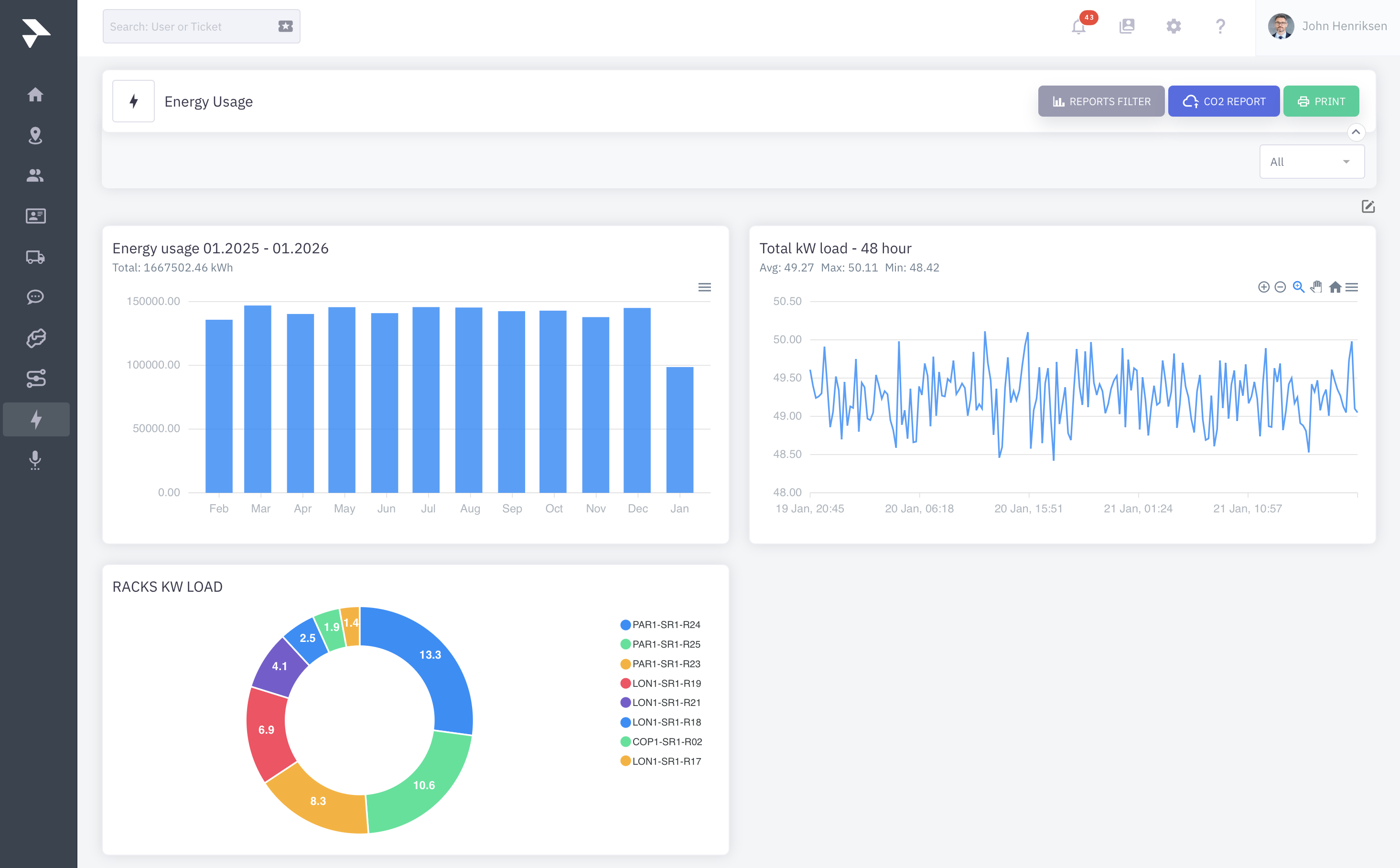
Give your customers full visibility into their power usage and carbon footprint. It’s a straightforward way to support their sustainability goals while making billing disputes a thing of the past.

Compliance

Manage exactly who goes where with precise permissions and 2FA security. Every visitor is logged automatically with locations and timestamps, giving you a clear audit trail for ISO and GDPR compliance without the manual paperwork.

Proactive Support

Keep everyone in the loop without the manual effort. Automate your maintenance announcements with ready-made templates and use built-in surveys to get the feedback you need to keep improving your service.
Dozens of quests are waiting for you — deploy hardware, offer services, create real-world value and earn rewards.

Streamlined Service & Request Management

Centralise client interactions through structured workflows for remote hands, visitors, and cross-connects. Ensure clear communication and operational efficiency with documented accountability for every service request.
  • Unified Service Hub: Manage everything from technical support to physical access in one interface, eliminating fragmented communication across emails and phone calls.
  • Complete Documentation: Maintain a full audit trail of agreements and instructions, ensuring a clear, timestamped record of work requested and performed for both parties.
  • Direct Quality Control: Capture customer ratings for every closed ticket, giving management immediate visibility into satisfaction levels and objective data on team performance.

Compliance & Risk Mitigation

Support ISO 27001, ISAE and GDPR compliance through digital consent and policy acknowledgment. This creates an auditable trail proving all individuals are briefed on security protocols and house rules.
  • Mandatory Policy Governance: Automatically present house rules to all visitors and users. Access is restricted until terms are digitally accepted, ensuring compliance and verified security protocols.
  • Verified Quizzes: Require users to pass a quiz on house rules to ensure genuine comprehension of security procedures, moving beyond simple "checkbox" compliance for better safety.
  • Audit-Ready Documentation: Timestamped logs of all acceptances allow instant reporting for ISO or GDPR audits, proving visitors and personnel agreed to your safety standards.

Transparency & Communication

Provide clients with self-service visibility into energy impact and operational status. Automated reporting and communications reduce support requests while keeping customers informed, compliant, and satisfied.
  • Energy & Sustainability Tracking: Provide real-time energy data and downloadable CO2 reports. This simplifies Scope 3 reporting and proves facility efficiency through transparent, actionable sustainability insights.
  • Incident & Maintenance Alerts: Announce updates via the portal. It automatically notifies only affected users at specific locations, ensuring the right people stay informed instantly.
  • Proactive Status Transparency: Reduce inquiries via a centralised dashboard where customers view real-time infrastructure status and service updates, ensuring they stay informed without contacting support.

Compliance & Risk Mitigation

Support ISO 27001, ISAE and GDPR compliance through digital consent and policy acknowledgment. This creates an auditable trail proving all individuals are briefed on security protocols and house rules.
  • Mandatory Policy Governance: Automatically present house rules to all visitors and users. Access is restricted until terms are digitally accepted, ensuring compliance and verified security protocols.
  • Verified Quizzes: Require users to pass a quiz on house rules to ensure genuine comprehension of security procedures, moving beyond simple "checkbox" compliance for better safety.
  • Audit-Ready Documentation: Timestamped logs of all acceptances allow instant reporting for ISO or GDPR audits, proving visitors and personnel agreed to your safety standards.

Transparency & Communication

Provide clients with self-service visibility into energy impact and operational status. Automated reporting and communications reduce support requests while keeping customers informed, compliant, and satisfied.
  • Energy & Sustainability Tracking: Provide real-time energy data and downloadable CO2 reports. This simplifies Scope 3 reporting and proves facility efficiency through transparent, actionable sustainability insights.
  • Incident & Maintenance Alerts: Announce updates via the portal. It automatically notifies only affected users at specific locations, ensuring the right people stay informed instantly.
  • Proactive Status Transparency: Reduce inquiries via a centralised dashboard where customers view real-time infrastructure status and service updates, ensuring they stay informed without contacting support.

Streamlined Service & Request Management

Centralise client interactions through structured workflows for remote hands, visitors, and cross-connects. Ensure clear communication and operational efficiency with documented accountability for every service request.
  • Unified Service Hub: Manage everything from technical support to physical access in one interface, eliminating fragmented communication across emails and phone calls.
  • Complete Documentation: Maintain a full audit trail of agreements and instructions, ensuring a clear, timestamped record of work requested and performed for both parties.
  • Direct Quality Control: Capture customer ratings for every closed ticket, giving management immediate visibility into satisfaction levels and objective data on team performance.

A better way to serve your customers

The Powerapp Customer Portal acts as your digital front desk, simplifying how you interact with your clients.
Service Requests
Streamlines support workflows with built-in chat, file sharing, and automatic documentation of the time spent on each task.
Integrated Service Ratings
Customers rate every ticket, providing instant feedback so you can resolve issues fast and keep service quality high.
Maintenance and Incident Announcements
Ensures proactive communication by allowing you to target updates to specific rooms or sites, automatically notifying only the affected customers.
Auditable Access Logging
Simplifies ISO and ISAE compliance by providing a clear audit trail of all visitor activity with precise timestamps and locations.
Automated Sustainability Reporting

Supports your clients' sustainability goals by providing them with downloadable CO2 emission reports based on their actual energy usage.

We Offer Two Ways to Deliver a Premium Experience to Your Clients

The Standard Version: Ready to Go

This version is designed for data centres that want a professional, feature-rich portal without the need for additional IT integrations. It provides all the essential tools your customers need to manage their daily activities directly within your customer portal.

The Enterprise Version: Seamlessly Integrated

The Enterprise Version is built for data centres that want to connect the portal with their existing business ecosystems. By utilising our standard, ready-made REST API, you can automate data exchange and eliminate manual entry across multiple systems.

Integrate with Business Systems

“Powerapp helped create the best experience for all of our clients. We really enjoyed the easy installation."
Jette Philipsen
Danske Stat
“With Powerapp we have gained a better insight into our power consumption”
Christer Hasse
Solido
“We have managed to greatly improve our processes for the benefit of our customers and our accounting department."
Sven Møller
Zen Systems
“We began to examine our entire power infrastructure and identified areas where we were wasting energy.”
Per Skovgaard Rosen
Nianet

Optimise Your Business

We're ready to help